תחילה ניגש ל 'תיקים ולקוחות'
נזין את מספר / שם התיק הרלוונטי
נצלול לתוך התיק וניגש לכרטיסיית 'הסכם'
לפנינו הערה אדומה ובה כתוב שאין הסכם עבור התיק שבחרנו ועלינו ליצור הסכם חדש או לחילופין לבחור מהסכם קיים.
נלחץ על הוספת הסכם חדש בצד שמאל למעלה (מסומן באדום)
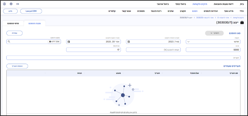
עכשיו החלון מתחלק ל-2 לשוניות משנה:
- פרטי ההסכם
- מבנה ההסכם
בלשונית הראשונה (פרטי ההסכם) נזין את כל המידע הכללי על ההסכם שנסגר מול הלקוח כאשר רק שדה אחד הוא שדה חובה למילוי – שם ההסכם.
מהחלון הזה ניתן גם להגדיר תוקף לכלל ההסכם באמצעות תאריך התחלה ותאריך תפוגה.
בחלק השני של החלון ניתן לקבע שער המרה קבוע במידה ובחרנו מט"ח כמטבע ההסכם.
לאחר שסיימנו להגדיר בחלונית המשנה את כלל הפרטים – יש ללחוץ על 'קשר לתיק' ומיד לאחר מכן לעבור ללשונית המשנה הבאה 'מבנה ההסכם'.
בחלק העליון של המסך נגדיר את סוג ההסכם.
לצורך הדוגמה:
ההסכם מול הלקוח הוא הסכם ריטיינר, במסגרתו בכל חודש סכום החיוב הוא 5,000 ₪.
בחשבון עצמו נרצה להכניס גם תעריפים שעתיים (שותפה בשם ערבה חמו – 900, כל השותפים האחרים – 750, עו"ד – 500, מתמחים – 250) בשביל חישוב הכדאיות ובנוסף גם שהלקוח יראה את הסכום של שעות העבודה שהושקעו עבורו.
סוג ההסכם: ריטיינר
הגדרת סכום ותקופה:
לחיצה על כפתור השמירה – פעולה זו היא פעולת חובה בשביל שהמערכת תשמור את סוג ההסכם והמידע ייקלט בהצלחה.
לאחר השמירה ובכדי להוסיף תעריפים שעתיים יש ללחוץ על 'עריכה'
לחיצה על 'הוספת תעריף' תפתח לי חלון קופץ חדש ובו הפרטים של התעריף שאותו נרצה להוסיף.
נזין את פרטי התעריף (סוג תפקיד, תפקיד, סכום, מטבע (אוטומטי לפי מטבע ההסכם), והנחה במידה ויש)
מכאן אפשר ללחוץ על כפתור 'שמירה' שיוביל אותנו להוספת התעריף אל הטבלה למטה, או לחילופין לחיצה על 'שמירה וחדש' תפתח לנו חלון חדש למילוי תעריף נוסף עבור סוגי תפקידים אחרים או תעריפים עבור עובדים ספציפיים.
בסוף הפעולה לחיצה על 'שמירה' תציג לי את הטבלה במלואה:
הטבלה מציגה בצורה נוחה את ההסכם השעתי אותו יצרנו.
השדות: תעריף, מטבע והנחה – ניתנים לעריכה מחוץ לחלון בלחיצת דאבל-קליק כמו בחלון ניהול כספי > דיווחים.
בכדי למחוק שורת תעריף במידה ויש טעות ניתן בצד שמאל למחוק על ידי לחיצה על לחצן פח הזבל.
בסוף התהליך יש ללחוץ על 'שמירה' בצד שמאל למעלה.
הערות
0 הערות
היכנס למערכת כדי להגיב.